I recently got the chance to review Scanz 3.0 Next Gen, a tool designed for folks needing reliable real-time data, customizable scanners, and a smooth workflow.
The question is, does it stand out from the competition as a stock scanning platform?
In this Scanz review, I’ll walk through its features, pricing, and whether it’s the right fit for your trading style.
>> Try Scanz Now for A Special Deal <<
What is Scanz?
Scanz is more than just a stock screener; it’s a full trading workstation built for those who always want to be in the know. 
The current version, Scanz 3.0 Next Gen, brings everything into a sleek, web-based environment that emphasizes speed and precision.
To that end, the platform’s core features include advanced stock scanners, real-time news and SEC filings, customizable alerts, and professional-grade charting.
Instead of juggling multiple platforms for market data, scanning, and execution, Scanz centralizes it all in one place.
People are drawn to the platform because it cuts through market noise and delivers actionable opportunities in seconds, making it a tool worth considering if timing and efficiency are critical to your strategy.
Is Scanz Web-Based?
Yes. With the launch of Scanz 3.0, the platform transitioned to a next-gen, fully web-based system.
Unlike the older desktop client, Scanz 3.0 can now run directly from any modern browser without software installation, giving people greater flexibility and faster updates.
Can You Trade with Scanz?
Scanz is not a brokerage, but it currently integrates with Interactive Brokers, with more connections in the pipeline as part of its 3.0 build.
This means you can execute trades directly from within the Scanz interface, connecting your scanning and order execution in one seamless workflow.
Is Scanz Legit?
Scanz has earned its reputation as a legitimate and reliable trading platform with roots going back to its early days as EquityFeed in 2003.
Over the years, it has built a strong following among its users who value its real-time market data and customizable scanners.
Many short-lived stock screeners aside, Scanz has stood the test of time and continues to evolve, with the launch of Scanz 3.0 making it even more accessible through a fully web-based system.
It integrates trusted broker connections, SEC filings, and news feeds from credible sources, all of which add to its transparency.
The company is upfront about its strict billing policies, which, while rigid, reflect real costs tied to licensing data.
For individuals looking for authenticity and a tool that has been tested for more than two decades, Scanz delivers a proven solution designed to support serious trading workflows.
>> Unlock Real-Time Scanning Now <<
What’s Different in Scanz 3.0 Next Gen Web Based Platform?
Scanz 3.0 represents a complete re-engineering of the platform, shifting from a legacy desktop client to a fully web-based system.
This upgrade directly impacts how people interact with the markets. Below are the main differences that make Scanz 3.0 stand out:
Web-Based Architecture
The move to a browser-based interface means you no longer need to install heavy software or wait for manual updates. The platform now runs smoothly on any modern device, giving users the flexibility to access their account anywhere while still benefiting from sub-second data speed.
Unified Trading Environment
Scanz 3.0 consolidates scanning, news, charting, and alerts into one streamlined interface. Instead of bouncing between multiple tools, members can monitor setups, analyze technicals, and act on alerts from a single dashboard.
This integration reduces friction and keeps focus where it matters, on the trades.
Real-Time Speed and Data Quality
One of the biggest selling points of the new version is its lightning-fast data feed. Updates flow in under one second, which is crucial for anyone who can’t afford delays.
This level of responsiveness provides a competitive edge in spotting breakouts and reacting before the broader market catches on.
Scalability Across Devices
With Scanz 3.0, subscribers can log in from desktops, laptops, or different locations without losing performance. The architecture was designed to scale efficiently, making it easier for professionals who manage their trades on the go.
Continuous Feature Enhancements
Because the platform is web-based, new features and fixes are rolled out instantly without the need for downloads. This means members always operate with the most up-to-date version, ensuring stability and access to improvements as soon as they’re released.
>> Try Scanz 3.0 Free TODAY <<
Scanz Review: What’s Included?
During our Scanz review, we found that this service has many great offerings for real-time stock scanning and tracking news feeds to better position investors for success on the stock market.
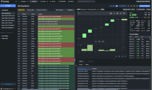
Scanz Pro Scanner
Scanz Pro Scanner is an incredible tool that allows people to perform real-time stock scanning between 4:00 am and 8:00 pm EST.
It allows you to design precise scans using more than 100 different criteria, including price ranges, volume surges, float size, moving averages, and other technical or fundamental filters.
Furthermore, the easily customizable interface allows you to perform simple scans, complex scans, and everything in between.
Individuals can stack multiple conditions to create scans tailored to their exact strategy and weighing in only what’s important.
The scanner runs continuously in real time, meaning results refresh instantly as market conditions change.
These features also give the ability to build dynamic watchlists that spot opportunities the second they appear.
Scanz Easy Scanner
While the Pro Scanner can be used to track down complex real-time trading data, the Easy Scanner is a tool designed for fast scanning to get trade ideas in one window with zero effort.
The goal here is total market transparency — thousands of stocks updating live in one window.
People can use a few filters to make all the data a little easier to digest.
With the click of a button, anyone can filter by markets such as NASDAQ or OTC penny stocks.
Filter by stock type to see foreign stocks, market capitalization, regular stocks, bankrupt stocks, and more.
While the Easy Scanner feature may be a good place for beginners to search and get results, it offers nothing that the Pro Scanner can’t do.
Scanz News Scanner
The News Scanner provides data and news in real-time.
The Scanz news feed includes over 100 information streaming sources, both news providers and financial websites.
This real-time news service also picks up live SEC filings, which are often available before press releases.
Its information can be viewed on the news streamer, or audio alerts can be enabled so you never miss a beat.
Like most of the other features on the platform, the News Scanner is equipped with custom filters to sort through real-time data so you can perform technical analysis.
Even better, this tool allows you to filter searches with custom keywords to find the news that you are looking for.
>> Test Scanz Risk-Free Now <<
Scanz Breakouts & Notifications
The Breakouts feature is the place to get lightning-fast streaming alerts.
As the name implies, this tool locates and informs a day trader about stocks that are breaking out from the norm.
Scanz promises that breakout alerts will show up in real-time with zero latency.
These alerts can help users quickly develop a good trading strategy.
The stock scanner is designed to provide breakout alerts when stocks reach a new high or a new low price point.
The price breakout feature is also available to alert day traders to stocks that break out of their moving averages and may be ripe for profit.
Trading is, in many ways, all about volume.
When stock volume increases, likely, the stock price will also rise.
To capitalize on this, Scanz issues volume breakouts when a stock starts moving in the trading world.
Notifications are a slightly different beast that lets day traders set up custom notifications for price, volume, and SEC filings.
This feature allows users to set up watch lists for breakouts, and they’ll be notified immediately by the application or through email.
Scanz Montage
The Montage window pulls all key information you need into one place. It is designed to be the central hub for your trading activity.
Instead of juggling different windows or platforms, you get a consolidated view of Level II quotes, time and sales, fundamentals, news, and charting tools in one place.
This saves time and makes it easier to evaluate a stock’s setup without missing critical details.
Active members often point to this feature as a major time saver, because it eliminates the need to switch between multiple sources of information during fast market conditions.
Having all of this in a single window reduces the need to flip between different platforms, saving time and helping you stay focused on execution.
World-Class Charting
Alongside the Montage, Scanz offers world-class charting that integrates seamlessly with its scanners and alerts.
Charts update in real time and come equipped with a wide range of technical indicators such as RSI, MACD, and moving averages, along with drawing tools like trendlines and Fibonacci retracements.
Because these tools are built directly into the platform, you can analyze price action the moment your scan identifies a stock.
This integration means less delay, smoother analysis, and the ability to act quickly when opportunities arise.
>> Claim Your Free Trial Access <<
Level 2 Window
The Level II Window in Scanz provides people with an in-depth view of the order book that goes far beyond basic quotes.
Instead of only seeing the best bid and ask, you get a layered picture of market depth showing multiple price levels and the size of orders sitting at each.
This allows you to spot hidden liquidity, track large institutional block orders, and understand which market makers are active at key levels.
Having this level of detail is critical for scalpers and those who rely on precise timing to enter or exit trades.
Because Scanz delivers this data in real time with sub-second updates, you can react quickly to shifts in supply and demand before they show up on the chart.
For many experienced people, the Level II Window is one of the most valuable features because it provides insight into short-term momentum that can’t be seen with Level I quotes alone.
Education
To get the most out of Scanz, the stock screener has set up various tools to learn all the features it has to offer.
The trading platform has cheat sheets on some of the more challenging technical aspects that can be easily printed to keep on hand.
Video tutorials and webinars cover tools, like charting and how to use scanners.
The platform has a blog where people can find articles on technical analysis, trading strategies, scanning, and so much more.
Perhaps most importantly, its customer service team will help you iron out all the software kinks so you can scan for trades and get the results you need.
Unlimited Watchlists
Scanz gives members the ability to create unlimited watchlists, each capable of tracking hundreds of tickers with real-time data.
You can customize which columns to display, such as volume, percent change, or moving averages, and sort them to match your trading style.
The platform also pulls in news, filings, and fundamentals for every stock on your list, so you’re never out of the loop. All watchlists are cloud-based, which means you can log in from any device and pick up right where you left off.
This flexibility makes it easy to monitor different strategies or market segments without feeling restricted.
Custom Layouts
The layout feature lets you design a workspace that matches the way you trade. You can build as many layouts as you like, from simple one-screen setups to multi-monitor trading stations.
Each layout can hold multiple modules, like scanners, charts, and Level II windows, and everything syncs through the cloud.
Linking windows ensures that when you click a ticker in one module, every other linked window updates instantly.
This kind of customization reduces clutter and helps you focus on what matters most: analyzing and executing trades efficiently.
Custom Scans
Scanz’s Pro Scanner supports unlimited custom scans, allowing you to define as many trading filters and conditions as you need.
Whether it’s a simple scan for high-volume movers or a complex multi-rule setup combining fundamentals, technicals, and price action, the system can handle it.
Once created, these scans run continuously, updating in real time and giving you a live feed of opportunities that meet your criteria.
Having a personal library of scans means you can switch strategies quickly without rebuilding settings from scratch.
Customization
Beyond watchlists and scans, Scanz gives you the freedom to customize almost every aspect of the platform.
You can adjust data columns, save themes in light or dark mode, and even color-code tickers by exchange. 
These customization tools make Scanz feel like a personal trading station rather than a one-size-fits-all product, allowing you to set up the environment in a way that maximizes both comfort and efficiency.
>> Like all that Scanz has to offer? Click here to sign up today! <<
Scanz Refund and Cancellation Policy
Scanz bills subscriptions in advance and does not issue refunds. Once you cancel, you’ll have access until the end of the billing period..
Access remains active until the end of the paid cycle, and cancellations can be done anytime from the dashboard or by emailing support. 
That said, new users can try the platform with a 14-day free trial, which offers full access to scanners, news feeds, and alerts so you can decide if Scanz suits your trading style before committing.
>> Start Trading Smarter with Scanz <<
How Much Does Scanz Subscription Cost?
Scanz positions itself at the higher end of trading platforms, and its pricing reflects that.
The standard plan costs $197 per month, which gives full access to all scanners, real-time data, Level II quotes, news feeds, and integrations.
Folks willing to jump in can bring the cost down to $1,970 for the year, or about $164 per month, effectively offering two months free compared to monthly billing.
If you’re on the fence, every new subscriber can test the platform through a 14-day free trial, which includes full functionality without limitations.
>> Ready to get started with Scanz? Click here to sign up now! <<
Scanz Review: Pros and Cons
Scanz has a lot going for it but loses points in a few areas.
Here’s a list of the pros and cons of the platform we prepared in our Scanz review.
Scanz Pros
- Scanz platform is a great education and support system for technical analysis
- Swift scan and stock screener results
- Excellent news coverage, news sources, and news feed
- Review stock information in one place
- Provides real-time stock data to find the best stock
- Custom filters allow for specific scans
- Software is very customizable
- Level 2 Data available
- Technical indicators
- Drawing tools for charts
Scanz Cons
- Broker integration is not yet fully implemented
- Plan pricing is expensive
- No community chat or forum
Is Scanz Right for Me?
Scanz is designed to fit different trading approaches by streamlining how people find and act on opportunities.
Its scanners and alerts cut down the time spent searching for setups, while the integrated news feed helps you stay on top of catalysts without juggling multiple platforms.
You can benefit from the sub-second data and customizable scans, people can rely on watchlists and alerts to track moves over several days, and even part-time users can use the Easy Scanner to quickly see which stocks are active.
Because the platform ranges from simple tools to advanced custom scans, it adapts to your level of experience and the amount of detail you want.
Instead of adding complexity, Scanz works as a supplemental tool that saves time and makes the trading process more efficient.
Scanz Reviews by Subscribers
Scanz has a long list of reviews and testimonials that detail the satisfaction that many users have experienced by using the platform.
Here are just a few Scanz reviews from subscribers:


Final Scanz Review: Is It Any Good?
Scanz may be a great tool, but only for those who have already reached a level of trading where they can justify the monthly fee.
Investors who try to use Scanz with lesser amounts in their portfolio will struggle to reap the benefits, but it’s well-suited to consistent traders wanting to find more of their chosen setups and playbook trades.
Everything here is highly customizable, though, allowing you to create and locate specific setups that align with your strategy.
Broker integration is still somewhat minimal, so you may want to wait if you rely heavily on a broker.
Regardless, the Scanz platform has a lot of value to offer for individuals who are savvy enough to use it.









Tags: